- Access exclusive content
- Connect with peers
- Share your expertise
- Find support resources
This blog was written by Sabitha Muppuri (Sr Staff Site Reliability Engineer)
In today's highly orchestrated and autoscaling cloud environments, vendor tool health plays an important role in maintaining application stability and performance. This blog entry will detail the critical requirement of monitoring vendor tool health status, particularly in environments that leverage tools like Terraform for dynamic deployment. We'll discuss the potential impact of vendor events or maintenance on dependent applications and how Palo Alto Networks prevents vendor tool event management from being a problem with automated alerting and timely notification. This proactive approach empowers on-call teams to quickly assess issues, refresh status pages, or disregard non-critical events, with minimal operational impact.
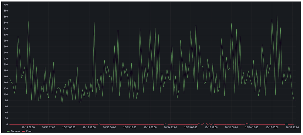
Weekly Terraform Deployment Insights:
Potential Outage Scenarios from Terraform Problems:
Current Monitoring and Gaps:
The current solution is to monitor the Terraform Cloud Status Page (status.hashicorp.com).
Suggested Solution: Automated Alert Notification
On-call teams are not well notified both in real-time outages and planned maintenance scenarios. The suggested solution is to automate alert notifications to PagerDuty, where on-call personnel actively monitor outages and can immediately respond.
Implementation Strategy:
1. Poll Status Page: We will poll the [status.hashicorp.com/api/v1/summary](https://status.hashicorp.com/api/v1/summary)API every 5 minutes for maintenance and incident details in JSON format.
2. Database Storage: There will be a database storage that holds data on ongoing maintenance and incidents.
3. PagerDuty Integration: The affected components we are utilizing will send notifications to PagerDuty whenever the automation detects them.
4. Scheduled Activity Reminders: For scheduled activities, there will be a reminder job that will run, which will send notifications to teams 24 hours and 60 minutes before the activity begins.
5. Customizable Component Selection: Users can choose specific components where they need alerts.
6. Extended Alerting: Alerting can also be used on other platforms like Slack, PagerDuty, etc., where incident managers are actively following up on status.
You must be a registered user to add a comment. If you've already registered, sign in. Otherwise, register and sign in.
| Subject | Likes |
|---|---|
| 3 Likes | |
| 3 Likes | |
| 2 Likes | |
| 2 Likes | |
| 2 Likes |
| User | Likes Count |
|---|---|
| 6 | |
| 4 | |
| 4 | |
| 2 | |
| 2 |


