- Access exclusive content
- Connect with peers
- Share your expertise
- Find support resources
As organizations accelerate their digital transformation, the complexity of maintaining regulatory compliance and security best practices has grown exponentially. Security teams often find themselves navigating disjointed dashboards, wrestling with manual spreadsheets, and struggling to get a clear picture of their compliance posture across a dispersed network security environment.
Today, we are proud to announce that Compliance Center is now available, offering a centralized, streamlined solution to these challenges.
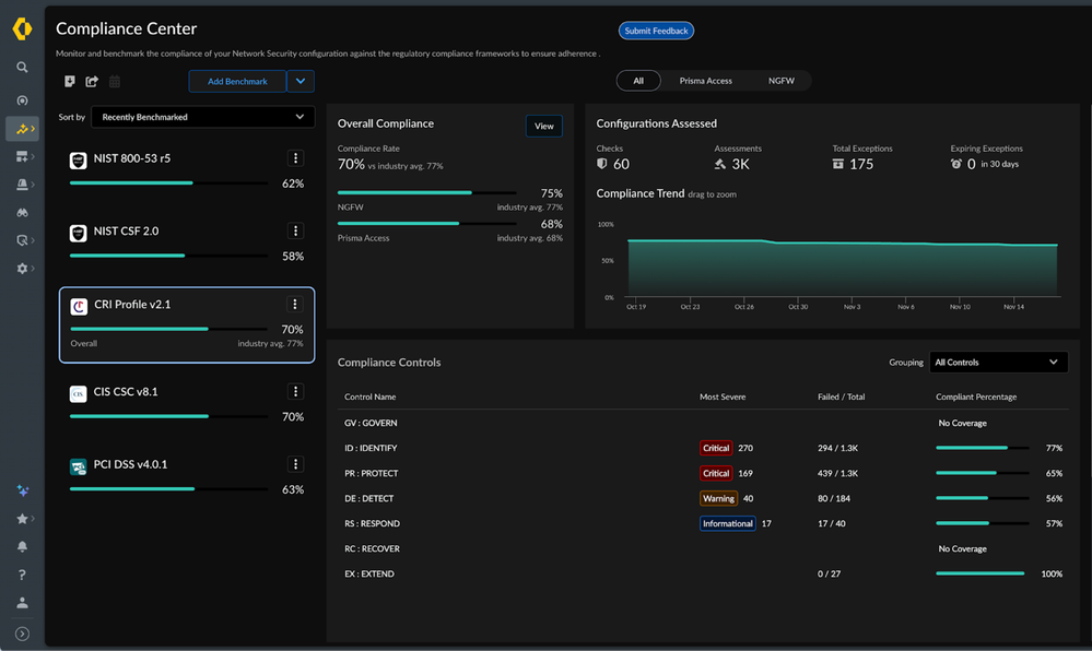
The Compliance Center Dashboard
For many NetSec administrators, understanding compliance with required regulatory standards or security frameworks has been a fragmented experience. Typically, this involves toggling between multiple dashboards or relying on third-party tools to piece together a view of their environment. This disconnected approach not only increases operational complexity but also leads to "audit fatigue," where teams must divert significant time and resources away from regular operations to prepare for assessments.
Compliance Center is a new, unified dashboard designed to provide a comprehensive view of your regulatory compliance across your Palo Alto Networks deployment. It automatically assesses your specific configurations against industry standards and security frameworks, allowing you to quickly understand where your organization stands in its journey toward security maturity.
By integrating compliance directly into the platform, Compliance Center enables you to:
We are committed to continuously expanding this library to support many other frameworks in the near future.
Compliance Center is designed to turn compliance from a periodic headache into a continuous, manageable process. By unifying your view, simplifying reporting, and enabling deep customization, we empower your team to focus on what matters most: securing your organization.
Compliance Center is available in Strata Cloud Manager now. Log in to see how your current configuration measures up against the industry's most critical standards.
You must be a registered user to add a comment. If you've already registered, sign in. Otherwise, register and sign in.
| Subject | Likes |
|---|---|
| 4 Likes | |
| 3 Likes | |
| 3 Likes | |
| 2 Likes | |
| 2 Likes |
| User | Likes Count |
|---|---|
| 6 | |
| 6 | |
| 4 | |
| 2 | |
| 2 |


