- Access exclusive content
- Connect with peers
- Share your expertise
- Find support resources
In a world where digital experience shapes our daily lives, how can businesses ensure a consistent experience across a distributed workforce using countless applications from any device?
Consider the Slack app outage on Feb 26, 2025 or the Workday outage on March 17, 2025. These outages not only reduce employee productivity but often cause an influx of tickets for IT teams.
The above image is the ADEM dashboard detecting the recent Slack outage from 6:45 AM PST to 4:13 PM PST on February 26, 2025.
With limited visibility, IT teams struggle to stay ahead of both SaaS and Private app performance issues before they disrupt business operations.
In this blog, we'll explore three ways Autonomous Digital Experience Management (ADEM) for Prisma SASE can ensure proactive detection of issues within business-critical applications for all your users in your organization.
ADEM takes a proactive approach to digital experience monitoring by continuously detecting application outages and performance degradations and automatically notifying admins before they impact users at scale. It monitors both SaaS and Private applications 24x7, covering all business-critical services. Whether users are remote or in the office, ADEM can raise automated incidents for regional or global disruptions that may affect user experience before users flood your inbox with several tickets referring to the same issue.
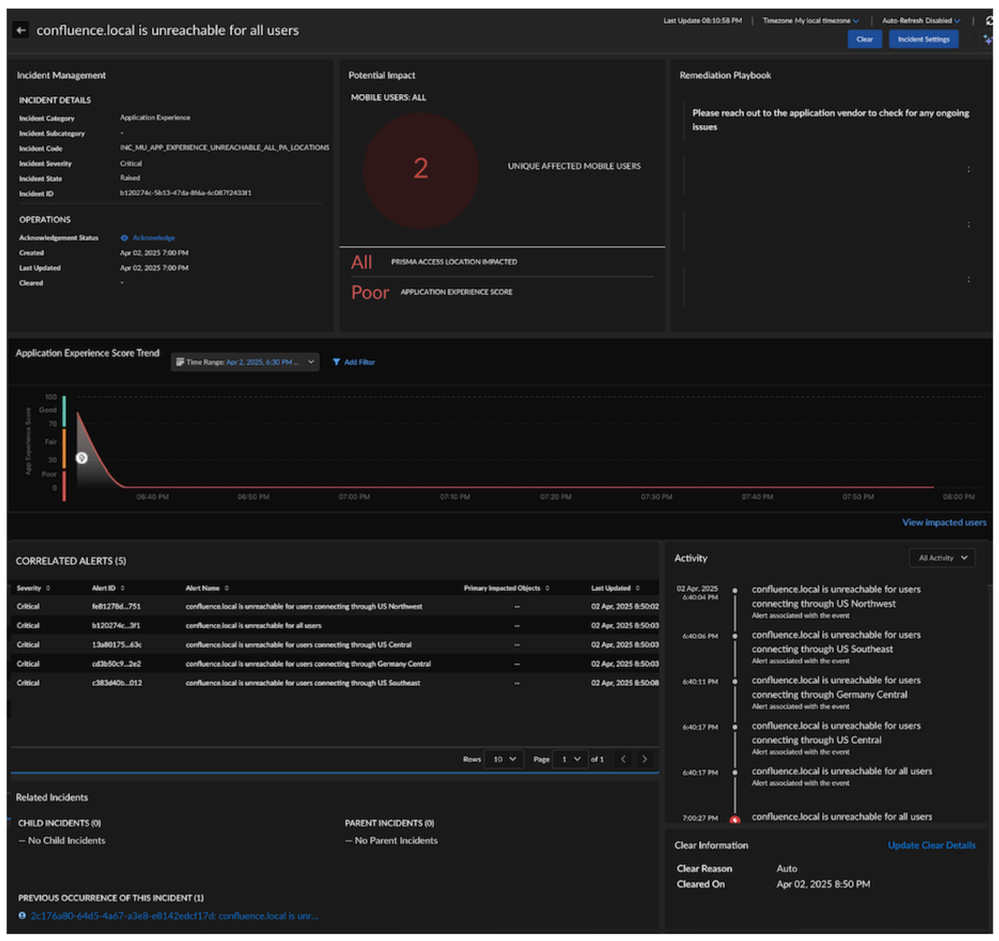
When an app outage occurs, application experience incidents go further by estimating the potential impact of an issue, providing crucial context operators need to understand the criticality of the incident. ADEM incidents provide severity, impacted objects, root causes, and best practice remediation guidance to accelerate resolutions.
Figure 2: See incident details including the business impact.
With a single click, admins can view details of all potentially impacted users. They can also instantly access detailed application performance metrics and hop-by-hop ISP path views.
ADEM out-of-the-box intelligence proactively detects application performance issues without any manual configuration needed from IT. Additionally, all these incidents can be sent as notifications via email or integrated with your ITSM tools.
From mobile users on the move to sprawling remote networks, application experience incidents on ADEM cater to diverse deployment scenarios. As businesses become more reliant on digital platforms, tools like ADEM’s Application Experience Incidents are no longer just a convenience; they are a necessity for ensuring seamless user experiences and minimizing business disruption.
Find out more about ADEM here.
You must be a registered user to add a comment. If you've already registered, sign in. Otherwise, register and sign in.
| Subject | Likes |
|---|---|
| 3 Likes | |
| 3 Likes | |
| 2 Likes | |
| 2 Likes | |
| 2 Likes |
| User | Likes Count |
|---|---|
| 6 | |
| 4 | |
| 4 | |
| 2 | |
| 2 |


