- Access exclusive content
- Connect with peers
- Share your expertise
- Find support resources
Palo Alto Networks (PANW) is a leader in cybersecurity, providing products, services and solutions to our customers. Data is the center of our products and services. We stream and store exabytes of data in our data lake, with near real-time ingestion, data transformation, data insertion to data store, and forwarding data to our internal ML-based systems and external SIEM’s. We support multi-tenancy in each component so that we can isolate tenants and provide optimal performance and SLA. Streaming processing plays a critical role in the pipelines.
In this blog series, Talat Uyarer (Senior Principal Engineer), Rishabh Kedia (Principal Engineer), and David He (Engineering Director) will describe how we built a self-managed streaming platform and our learnings. In part I, we describe how we built a large-scale self-managed streaming infrastructure and services based on Flink, by migrating from a cloud-managed streaming service, and the learnings for operational scalability and observability, performance, and cost effectiveness. We summarize useful techniques and experience in our journey.
In Part 2, we will give a deeper description of our core building blocks of streaming infrastructure, such as autoscaler. We will also give more details on our heavy customization, so that we can build a high-performance and large-scale streaming system, along with the learnings of solving challenging problems.
In the past several years, we have built a large-scale data platform on GCP. We used GCP Dataflow as a managed streaming service including the streaming engine running our application Apache Beam codes, and observability and tools such as Cloud Logging and Cloud Monitoring, more details can be referenced to [1]. The system can handle 15 millions of events per second, 1 trillion events daily, at 4 petabytes of data volume daily. We run ~30,000 Dataflow jobs, each job can have 1 or hundreds of workers depending on customer’s event throughputs. We support various applications using different endpoints: BigQuery data store, HTTPs based external SIEMs or internal endpoints, Syslog based SIEMs, GCS endpoints. Our customers and products rely on this data platform to handle cybersecurity postures and reactions. Our streaming infrastructure is highly flexible to add/update/delete a use case through a streaming job subscription.
As an example of the use cases, a customer wants to ingest log events from a Firewall device into the data lake buffered in Kafka topics, and a streaming job is subscribed to extract/filter, transform data format, and do streaming insert to our BigQuery data warehouse endpoint in real-time, so that the customer through our visualization/dashboard products can view traffics or threads captured by this Firewall. This diagram illustrates the event producer and use case subscription workflow, and key components of the streaming platform:
This managed Dataflow based streaming infrastructure runs fine, but with some caveats:
Another important factor for wanting to use a self-managed service is the uniqueness of PANW’s streaming use cases. We support multi-tenancy. A tenant (a customer) can ingest data at a very high rate (>100k requests per seconds), or very low rate (< 100 requests per second). A Dataflow job runs on VMs instead of Kubernates, requiring a minimal one vCPU core. With a small tenant, this is just wasting resources. Our streaming infrastructure supports thousands of jobs, the CPU utilization will be more efficient if we do not have to use one core for a job. It is natural for us to use a streaming engine, running on Kubernetes, so that we can allocate minimal resources for a small tenant, for example, using a GKE POD with ½ or less vCPU core.
In an effort to handle the above problems, we evaluated various streaming frameworks, including Apache Samza, Apache Flink, and Apache Spark, against GCP Dataflow to find the most efficient solution.
Performance:
Community:
Integration:
In the realm of real-time data processing and analytics, Apache Flink stands tall as a powerful and versatile framework. When combined with Kubernetes, the industry-standard container orchestration system, Flink applications can scale horizontally and enjoy robust management capabilities. We explore a cutting-edge design where Apache Flink and Kubernetes synergize seamlessly, thanks to the Apache Flink Kubernetes Operator.
At its core, the Flink Kubernetes Operator serves as a control plane, mirroring the knowledge and actions of a human operator managing Flink deployments. Unlike traditional methods, the Operator automates critical activities, from starting and stopping applications to handling upgrades and errors. Its versatile feature set includes fully-automated job lifecycle management, support for different Flink versions, and multiple deployment modes like application clusters and session jobs. Moreover, the Operator's operational prowess extends to metrics, logging, and even dynamic scaling via the Job Autoscaler.
Imagine a robust system where Flink jobs are deployed effortlessly, monitored diligently, and managed proactively. This is precisely what our team achieved by integrating Apache Flink, Apache Flink Kubernetes Operator, and Kubernetes. Central to this setup is our custom-built Apache Flink Kubernetes Operator Client Library. This library acts as a bridge, enabling atomic operations such as starting, stopping, updating, and canceling Flink jobs.
In our code, the client provides Apache Beam Pipeline Options, which include essential information such as the Kubernetes cluster's API endpoint, authentication details, GCP/S3 temporary location for uploading the JAR file, and worker type specifications. The Kubernetes Operator Library utilizes this information to orchestrate a seamless deployment process, We broke down steps below, note most of the core steps are automated in our code base:
Step1:
Step 2:
In terms of worker VM instance type naming convention, we would like to mention a little bit. We borrow a similar naming convention that Google Cloud has today. The naming convention n1-standard-1 refers to a specific predefined VM machine type. Let’s break down what each component of the name means:
Step 3:
Step 4:
Step 5:
Step 6
In summary, our deployment process leverages Apache Beam Pipeline Options, integrates seamlessly with Kubernetes and the Flink Operator, and employs custom logic to handle configuration uploads and authentication. This end-to-end workflow ensures a reliable and efficient deployment of Flink applications in Kubernetes clusters while maintaining vigilant monitoring for smooth operation. We created a sequence diagram to follow the steps below.
Autoscaler is the key of the self-managed streaming service. There are not enough resources available on the internet for us to learn to build our own autoscaler which makes this problem even more tricky.
Autoscaler needs to scale up the number of task managers to drain the lag and keep up with the throughput. It will also scale down the minimum number of resources required to process the incoming traffic to save cost. We need to do this frequently while keeping the processing disruption to minimum.
We have tuned the autoscaler intensively, so that we can meet the SLA for latency, and make trade off for cost. We also make the autoscaler application specific so that we can meet specific needs for certain applications. Every decision has a hidden cost. We dive into the great details of autoscaler in Part 2 of this blog.
To deploy the job via Flink Kubernetes Operator, one has to be knowledgeable enough in the workings of kubernates. The steps to create a single Flink job is:
$kubectl create -f job1.yaml
$kubectl get flinkdeployment job1
This process impacts our scalability. We frequently update our jobs, so it is not feasible to do this manually for thousands of running jobs as it's highly error prone and slow. One wrong spacing in the yaml can fail the deployment. This approach also acts as a barrier to innovation as one must know Kubernates to interact with Flink jobs.
To solve these, we decided to build a library to provide an interface for any teams and applications wanting to start, delete, update or get status of their jobs.
This library extends Fabric8 client and FlinkDeployment CRD. FlinkDeployment CRD is exposed by Flink Kubernetes Operator. CRD lets you store and retrieve structured data. By extending the CRD, we get access to POJO, making it easier to manipulate the yaml file.
It will:
Lessons learned:
Some of our biggest wins by exposing the library are:
Observability is important to run the production system at a large-scale. We have ~30k streaming jobs in PANW, each one serves a customer for a specific application type. Each job reads data from multiple topics in Kafka, performs transformation and then writes the data to various sinks/endpoints.
The constraint can be anywhere in the pipeline or its endpoints (a customer SEIM, BigQuery, etc). We want to make sure the latency of streaming meets the SLA. Therefore, understanding if a job is healthy, meeting SLA or not, alerting/intervening if needed is very challenging.
We build a sophisticated observability and alerting capability to achieve our operational goals. We provide 3 kinds of observability and debugging tools, described below.
Each Flink job sends various metrics to Prometheus with large cardinality details, such as application name, customer id, regions, so that we can slice and dice to look at each job. Critical metrics include input traffic rate, output throughput, backlogs in Kafka, timestamp based latency, task CPU usage, task numbers, OOM counts, etc.
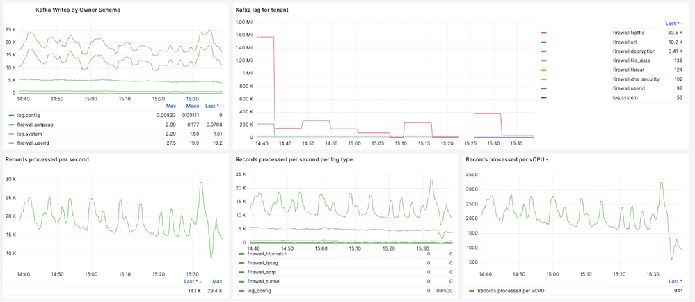
The following charts are just a few examples: the charts give us details of ingestion traffic rate to Kafka for a specific customer, streaming job’s overall throughput and each vCPU’s throughput, backlogs in Kafka, worker autoscaling based on the observed backlog.
Streaming latency based on timestamp watermark: not only the numbers of events in Kafka as backlogs, it is also important to know the time latency for streaming end-to-end so that we can define and monitor SLA. The latency is defined as the time taken for the streaming processing, starting from ingestion timestamp, to the timestamp sending to streaming endpoint. A watermark is the last processed event’s time. With the watermark, we are tracking P100 latency. We track each event’s stream latency, so that we can understand each Kafka topic/partition or Flink job pipeline issue. This is an example of each event stream and its latency:
We use and extend Apache Flink Dashboard UI so that we can closely monitor jobs and tasks, such as the checkpoint duration, size, and failure. One important extension we did is a job history page so that we can look back at a job's start/update timeline and details so that we can debug issues.
We have ~30k jobs, and we want to closely monitor and alert those jobs which run into abnormal states, so that we can quickly intervene. We have created dashboards for each application so that we can show the top latency list, and alert them based on thresholds. This is one example of the timestamp based latency dashboard for one application. We can set the alerting if the latency is larger than a threshold, such as 10 minutes, for a certain time continuously:
Another example of backlogs based dashboards:
Alerting is threshold based with frequent metrics checking. If a threshold is met, and continues for a certain amount of times, we will alert our internal Slack channels, or PagerDuty for immediate attention. We tune the alerting so that the accuracy is high.
A major goal for us to move to a self-managed streaming service is cost efficiency. We have achieved the goal by saving more than half of the costs by several minor tunings. We can see more room for improvements further.
These are just a few tips in our journey so far:
We describe more details for #1 and #2 related to checkpointing optimization as follows.
GCS serves as our checkpoint store due to its cost-effectiveness, scalability, and durability. When working with GCS, several design considerations and best practices can optimize scaling and performance:
One of our primary challenges lay in scaling jobs efficiently. Stateless jobs, which are relatively simpler, still presented hurdles, especially in scenarios where Flink needed to process an overwhelming number of workers. To overcome this challenge, We increased state.storage.fs.memory-threshold settings to 1 MB from 20KB (??). This configuration allowed us to combine small checkpoints files into larger ones at Job Manager level and reduce metadata calls.
Another challenge we tackled was optimizing the performance of GCS operations. While GCS is excellent for streaming large amounts of data, it does have limitations when it comes to handling high-frequency I/O requests. To mitigate this, we employed strategies like introducing random prefixes in key names, avoiding sequential key names, and optimizing our GCS sharding techniques. These methods significantly enhanced our GCS performance, enabling smooth operation of our stateless jobs.
This is the chart showing the GCS writes reduction after changing the memory-threshold:
Cortex Data Lake is fully migrated from Dataflow streaming engine to Flink self-managed streaming engine infrastructure. We have achieved our goals to run the system more cost efficiently (more than half cost cut), and run the infrastructure on multiple clouds such as GCP and AWS. We have learned how to build a large-scale reliable production system based on open sources. We see large potentials to customize the system based on our specific needs as we have a lot of freedom to customize the open source code and configuration. In the next Part 2 post we will give more details on autoscaling and performance tuning parts. We hope our experience will be helpful for readers who will explore similar solutions for their own organizations.
We provide links here for related presentations as further reading for readers interested in implementing similar solutions. By adding this section, we hope you can find more details to build a fully managed streaming infrastructure, making it easier for readers to follow our stories and learnings.
[1] Streaming framework at PANW published at Apache Beam: https://beam.apache.org/case-studies/paloalto/
[2] PANW presentation at Beam Summit 2023: https://youtu.be/IsGW8IU3NfA?feature=shared
[3] Benchmark presented at Beam Summit 2021: https://2021.beamsummit.org/sessions/tpc-ds-and-apache-beam/
[4] PANW open source contribution to Flink for GKE Auth support: https://github.com/fabric8io/kubernetes-client/pull/4185
This is a large effort to build the new infrastructure and to migrate the large customer-based applications from cloud provider-managed streaming infrastructure to self-managed Flink based infrastructure at scale. Thanks to the Palo Alto Networks CDL streaming team who helped to make this happen: Kishore Pola, Andrew Park, Hemant Kumar, Manan Mangal, Helen Jiang, Mandy Wang, Praveen Kumar Pasupuleti, JM Teo, Rishabh Kedia, Talat Uyarer, Naitk Dani, and David He.


